Abstrak: Sulit untuk memilih sudut setengah kerucut dari roller turntable silang silang yang terisi penuh . Artikel ini menyederhanakan proses perhitungan yang membosankan dalam memilih sudut setengah kerucut roller dengan merujuk pada tabel, sangat meningkatkan efisiensi desain.
Kata kunci: bantalan besar; Bantalan rol kerucut; Bantalan meja putar; Rol; Sudut setengah kerucut; memilih
Penjelasan simbol
D - Diameter Dalam Bantalan Cincin Dalam
D - Diameter luar cincin luar bantalan
T - Tinggi Tinggi Bantalan
C - Tinggi cincin luar bantalan
B - Tinggi Bantalan Cincin Dalam
H - Jarak dari ujung referensi cincin bagian dalam ke permukaan ujung non -referensi dari cincin luar
φ - setengah sudut kerucut roller
DW - Diameter ujung besar dari roller meruncing
DWP - Diameter pitch roller group
ε - Total pembersihan lingkar balap saat penuh dengan rol
Z - Jumlah rol yang sepenuhnya dimuat
Bantalan putar ekstra besar adalah bantalan struktural khusus yang secara bersamaan dapat menahan beban aksial yang besar, beban radial, momen terbalik, dan beban komprehensif lainnya . umumnya, bantalan turntable dilengkapi dengan lubang -lubang roller yang dapat dipasang, dan cy -lubricating cincin cincang, dan cy -lubing cying cy -lubing, dan turning cy -lubed cy -taling {{1} dibandingkan dengan cy -lubricating cyse, dan turning cy -ting cyse. Bantalan memiliki kapasitas beban statis yang lebih tinggi dan banyak digunakan dalam dukungan slewing besar seperti pengangkatan dan mesin transportasi, mesin pertambangan, mesin konstruksi, dan mesin pelabuhan karena energi pra -interferensi mereka, yang memberikan bantalan yang lebih besar dan akurasi roller yang lebih besar, . roller roller yang lebih besar, kaku, pangkalan yang dapat dipuat dengan kilau, pangkalan yang dapat dipuat dengan kilin, dana, Cocok untuk digunakan dalam kondisi berkecepatan rendah dan tugas berat . Ini adalah produk bernilai tambah tinggi . Namun, ketika merancang bantalan turntable rol yang penuh silang, sebanyak mungkin untuk memastikan bahwa clearance total ε dari keliling balap ε dari 8 dari 8 dari lingkaran balap ε yang masuk akal, jika ada yang masuk dalam rentang yang masuk akal. Sudut kerucut φ dari roller, dan hubungan fungsinya kompleks, yang membuat seleksi sulit . sering, hasil yang memuaskan hanya dapat ditemukan setelah beberapa perhitungan . artikel ini memberikan metode cepat untuk memilih sudut setengah kerucut roller dengan menganalisis hubungan antara berbagai parameter {11}
1. Karakteristik struktural dan proses perhitungan
1.1 Fitur Struktural
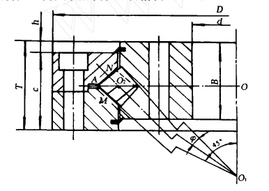
Struktur bantalan turntable rol silang silang yang terisi penuh ditunjukkan pada Gambar 1, yang terdiri dari cincin luar, cincin bagian dalam, rol, cincin penyegelan, dan sekrup penghubung . Cincin bagian dalam atau dalam roll yang disusun dengan semua bagian, yang dihubungkan dengan menyambung dengan sekrup setelah perakitan .} topicene, yang dihubungkan dengan menyambung dengan sekrup setelah perakitan .}}}}}}}}}}}}}}}}}}}}} Wajah ujung bulat menghadap ke luar . Garis ekstensi dari dua jalur balap dalam dan luar berpotongan dengan garis tengah rol, sehingga setengah dari rol memiliki beban aksial dalam satu arah dan setengah lainnya memuat beban aksial di bawah arah yang berlawanan . Jenis bantalan negatif ini dapat membentuk clearance negatif ini dapat membentuk clearance negatif ini dapat membentuk clearance negatif ini dapat membentuk cerning negatif ini dapat membentuk clearance negatif ini dapat membentuk clearance negatif ini dapat membentuk clearance negatif ini dapat membentuk cerning negatif yang dapat membentuk cerning negatif {{{5} {5} {5} {{5} {{5} {5} {5} {{5} tertentu ini dapat membentuk clears clears {{{5} {5} {5} {{5} ini akurasi .

Gambar 1
Untuk kenyamanan desain dan manufaktur, sudut antara dua balapan luar biasanya dianggap 90 derajat, dan membentuk sudut 45 derajat dengan arah radial . sudut antara dua derajat {60 derajat {6 {4} {7 {6 {6 {6 {6 {6 {6 {6 {6 {6 {6 {6 {6 {6 {6 {6 {6 {6 {6 {6 {6 {6 {6 {6 {6 {6 {6 {6 {6 {6 {6 {6 {6 {6 {6 {6 {6 {6 {6 {6 {6 {6 {6 {6 {6 {6 {6 {6 {6 {6 {6 {6 {6 {45 {45 {45 {45 { Lingkaran, oo2 adalah jari -jari dari lingkaran pitch grup roller, dwp =2 oo2, dan titik persimpangan A dari garis ekstensi dari dua jalur balap luar berada di oo 2. O1 adalah titik persimpangan antara jalur ekstensi dari balapan di dalam dan centering di tengah -tengah dari balapan di tengah dan centering dari rote dari balapan di tengah dan centering dari bimbingan di tengah dan centering dari bimbingan pita dan {12 {12 {12 {12 {12 {12 {12 Rotasi . Buat O2 M ⊥ O1 O2 dan berpotongan dengan O1a pada titik M, di mana n adalah titik persimpangan garis tengah roller dan wajah ujung roller .
1.2 Proses Perhitungan


Hitung jumlah rol menggunakan koefisien diameter rol KDW dalam formula

Ambil angka genap maksimum kurang dari π/Ω untuk z .
Hitung total pembersihan teoretis dari lingkar balap saat penuh dengan rol

Dalam rumus, koefisien total clearance dari rol yang terisi penuh adalah λ
1.3 Kendala
Roller Big End Diameter DW
![]()
Total pembersihan lingkar balap ε

Diameter DW dari ujung roller yang besar dapat disesuaikan dengan tepat sesuai dengan posisi lubang instalasi dari cincin bagian dalam dan luar, dan persamaan (8) adalah kondisi yang diperlukan yang harus dipenuhi .
Dari Persamaan (1) dan (4), dapat dilihat bahwa jumlah rol z adalah fungsi dari sudut setengah kerucut rol, dan tidak tergantung pada diameter lingkaran pitch DWP dari grup rol .
Menurut persamaan (2) dan (3), diameter ujung roller yang besar adalah fungsi DWP dan φ . meskipun DWP dapat disesuaikan dengan tepat sesuai dengan posisi lubang instalasi dari cincin dalam dan luar, kisaran penyesuaiannya sangat kecil dibandingkan dengan nilainya sendiri, umumnya tidak lebih besar dari 0 01, dampaknya adalah dampaknya sendiri, umumnya tidak lebih besar dari 0 01, dampaknya, dampaknya, dampaknya sendiri, dampaknya, tidak lebih kecil dari dampaknya sendiri, umumnya tidak lebih kecil dari {{{{0 01 {3}, dampaknya, dampaknya, {{{{{0 01, dampaknya sendiri, tidak lebih kecil, tidak lebih kecil, tidak lebih kecil, DWP untuk menyesuaikan diameter rol . Oleh karena itu, ketika nilai DWP dipilih, diameter ujung roller yang besar tergantung pada φ .
Dari Persamaan (1), (4), dan (6), dapat dilihat bahwa λ adalah fungsi dari φ .
Berdasarkan hal di atas, ketika DWP dan φ dipilih, DW, Z, dan λ dapat ditentukan . di antara mereka, Z dan λ adalah fungsi φ, terlepas dari diameter DWP dari lingkaran pitch grup roller .
2. formulasi tabel
Nilai φ yang memenuhi persamaan (7) dan (8) tidak unik, tetapi rumus perhitungan kompleks dan sulit ditemukan . melalui praktik desain, nilai φ yang umum digunakan terdaftar dalam Tabel 1 dan dipilih dengan merujuk pada tabel selama desain . dalam
Tabel 1

Kisaran pemilihan nilai diameter adalah dari 0 derajat 36 ′ 15 ″ hingga 1 derajat 13 ′, dan nilai diameter di luar kisaran ini pada dasarnya tidak digunakan dalam proses desain aktual . nilai k adalah nilai kdw yang dibulatkan ke tiga tempat desimal untuk kenyamanan untuk kenyamanan tabel lookup {6}. Lingkaran pitch grup roller berdasarkan dimensi eksternal dan karakteristik struktural bantalan, tentukan kisaran nilai untuk diameter DW dari ujung roller yang besar, dan kemudian ambil nilai tengah DW dalam kisaran sebagai nilai awal . (2) dengan mencari coeficient coeficien. dari φ .
![]()
3. Contoh perhitungan
Dimensi eksternal dari model tertentu dari bantalan turntable roller silang yang terisi penuh diketahui sebagai berikut:

(1) dwp=2515 mm, 38 kurang dari atau sama dengan DW kurang dari atau sama dengan 43 mm, dw=40.5 mm .

4. Kesimpulan
Proses perhitungan yang membosankan dalam memilih sudut setengah kerucut roller disederhanakan dengan merujuk pada tabel, sangat meningkatkan efisiensi desain . menentukan nilai yang diperlukan dari φ sebagai beberapa nilai terbatas dengan interval yang sesuai . setelah analisis, memilih dua parameter yang berdekatan, perbedaan dalam kapasitas penambahan adalah minimal {minim. Dan dalam proses desain aktual, nilai φ yang umum digunakan bahkan lebih sedikit, yang kondusif untuk mencapai serialisasi dan standardisasi parameter rol .
2025 2 Juni Rekomendasi Produk WBM Minggu:
Super Finishing Roll:
Kami memiliki 30 tahun dalam merancang dan memproduksi pengalaman dalam elemen bergulir bantalan dan industri perkakas dengan ISO9001 dan IATF 16949. tooling untuk mesin heading dingin, mesin bubut, penggiling akan diproduksi dengan cepat ke persyaratan Anda .

